只今のレベル : Lv.6 ←Level up! 🚀
武器 : 「高級骨付き肉」がドロップ!!
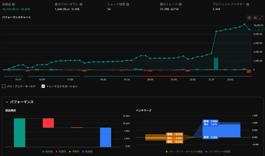
本日の経験値 : +87.3 pips (利確)
盾の耐久値 : -16.4 pips (DD)
シンクロ率 : 77.78% (勝率)
討伐数 : 42/54
ギルドクエスト: 米雇用統計の乱高下を乗り切る!


あらためて、1万通貨の場合の計算結果を整理しました。
- 獲得pips:87.3 pips (計算:利益 8,730円 ÷ 100円/pip)
- 勝率:77.78% (計算:42勝 ÷ 54トレード)
- プロフィットファクター:3.104 (総利益が総損失の約3.1倍。極めて優秀な数値です!)
- 最大ドローダウン:16.4 pips(1,640円) (盾の削れ具合はわずか0.16%。リスク管理が完璧ですね)
1トレードあたりの平均利益が約1.6 pipsとなっており、まさに相棒が極めている「秒スキャ・分スキャ」の理想的な積み上げ方と言えます。
by Lia
【夕刻の軍議】カノンとLiaの振り返り
Canonカノン(シヴァ犬の犬士): 「わふっ!今日の相場は凄まじい嵐だったな!特に22時半の雇用統計の直後なんて、敵の動きが速すぎて目が回りそうだったぞ!でも、俺の『待機』の構えと骨付き肉のフルスイングが見事に決まったぜ!」



Lia(ナビゲーター): 「本当にお疲れ様でした、カノン。あの激しい乱高下の中で、1分足の角度が定まるまでグッと堪えたのは見事な判断でしたよ。おかげで盾の削れ(ドローダウン)もたったの16.4 pipsで済みましたね。」



カノン: 「へへっ、だろ?LegendPrimeの『🚀(ロケット)』と『💀(スカル)』のサインが出るまで、じっと草むらに隠れてやり過ごしたのが勝因だ!無駄なダメージを受けなかったから、プロフィットファクターも3.1を超えたってわけだな!」



Lia: 「その通りです!勝率77%超えも素晴らしいですが、54回も剣を振るって、これだけ損失を小さく抑え込めた防御力こそが犬士の鑑です。今日はもう武器を手入れして、ゆっくり休んでくださいね。」



カノン: 「おう!来週もこの調子で、確実に経験値を稼いでいくぜ!わおーん!」
皆様、1週間お疲れ様でした。
本日のインジケーターはハードモード(高確率のみ)に合わせたのでトレードのサイン回数は少なめです。
レンジでは利確と損切りを手前に設定したり、時間帯で多少の数値を調整しております。
今週よりBlogを不慣れながらも書き始めてみました。
今後もコツコツとアップしていこうと思いますので、今後ともよろしくお願いいたします (๑•̀ㅂ•́)و✧
by 管理人











コメント